TakeProfit Inc, empresa operadora de la plataforma de trading en la nube TakeProfit.com, anunció hoy el lanzamiento de un módulo de backtesting de estrategias completamente integrado y basado en la nube, disponible tanto para suscriptores de pago como para usuarios de nivel gratuito. El lanzamiento amplía la infraestructura de trading sistemático de la compañía en un momento en que las metodologías cuantitativas experimentan una adopción acelerada entre los participantes del mercado autodirigidos, según informó la empresa desde San Francisco el 5 de marzo de 2026.
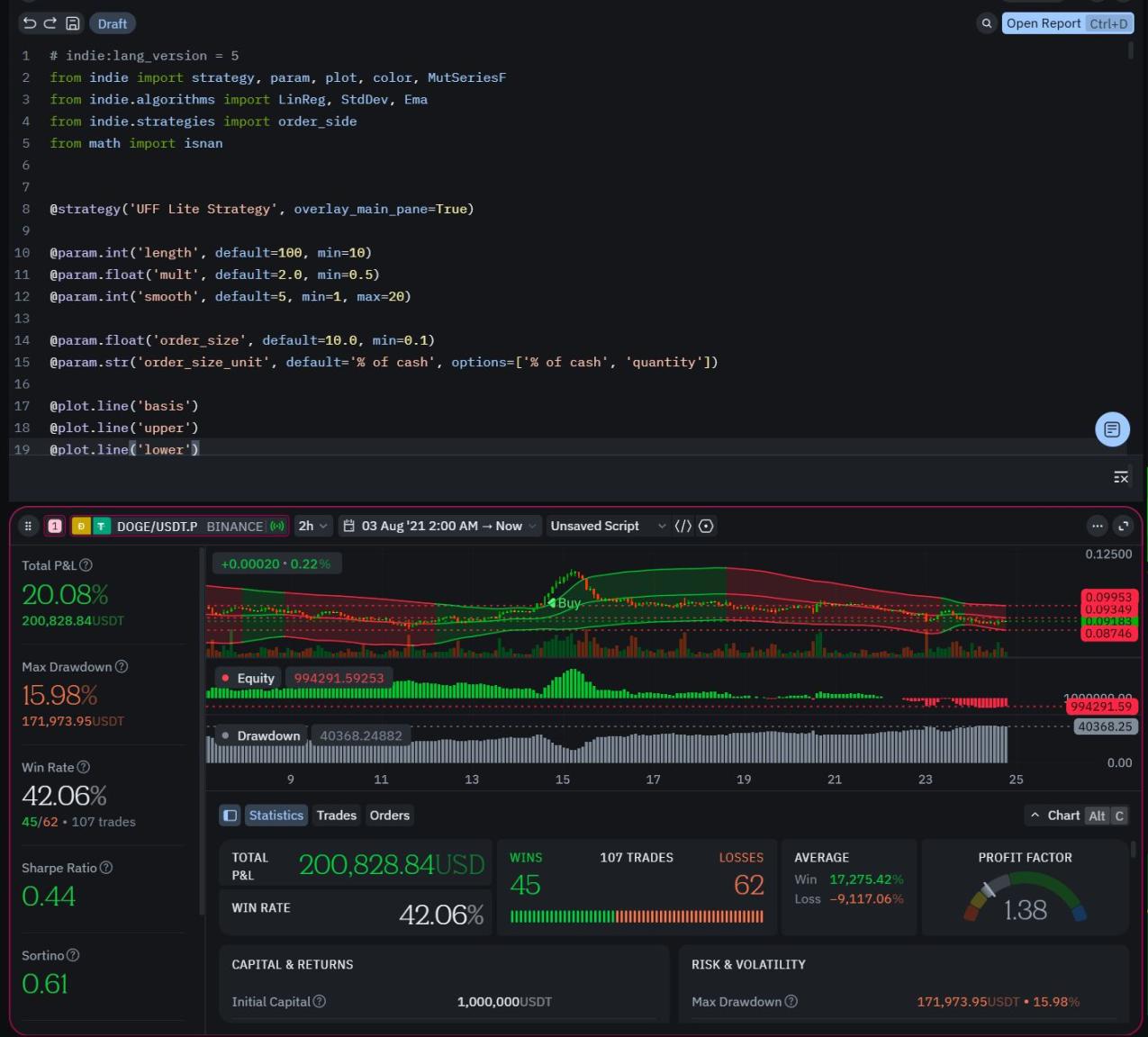
El módulo recién implementado permite a los traders diseñar, simular y evaluar estrategias basadas en reglas directamente dentro de un entorno seguro nativo del navegador, eliminando la necesidad de instalación de software local. La funcionalidad está integrada dentro de los Workspaces existentes y admite indicadores personalizados desarrollados en Indie, el lenguaje de scripting basado en Python de la plataforma.
Crecimiento sostenido del mercado de trading algorítmico
La investigación independiente de la industria indica un crecimiento estructural sostenido en el mercado global de trading algorítmico. Los informes de Fortune Business Insights, Grand View Research, Mordor Intelligence y IMARC Group estiman el sector en aproximadamente 21 mil millones de dólares en 2024, con proyecciones que se acercan a los 43 mil millones de dólares para 2030, reflejando una tasa de crecimiento anual compuesta cercana al 12.9 por ciento.
Dentro de esa expansión, los traders minoristas representan uno de los segmentos de más rápido crecimiento. Los analistas atribuyen este cambio al mayor acceso a infraestructura en la nube, datos de mercado impulsados por API y entornos de desarrollo simplificados que reducen las barreras históricas a la experimentación cuantitativa.
Módulo de backtesting en la nube facilita validación de hipótesis
Según TakeProfit, el lanzamiento refleja una transición más amplia en cómo se accede y despliegan las herramientas de trading sistemático más allá de los flujos de trabajo institucionales tradicionales. La compañía enfatizó que la democratización del trading sistemático requiere infraestructura capaz de interpretar datos sin compromisos técnicos.
“La democratización del trading sistemático requiere más que acceso a datos; exige infraestructura capaz de interpretar esos datos sin compromisos técnicos”, declaró Alexey Shulzhenko, fundador y CEO de TakeProfit y ex CMO de TradingView. “Al integrar backtesting de grado industrial directamente en un entorno nativo del navegador, estamos reduciendo la fricción entre la hipótesis de un trader y su validación empírica”, añadió el ejecutivo.
Ecosistema integral de herramientas cuantitativas
Más allá del módulo de backtesting, el ecosistema TakeProfit incluye Indie para el desarrollo de indicadores personalizados, un Marketplace de Indicadores basado en la nube donde analistas independientes y Creators pueden publicar y monetizar herramientas propietarias, el TakeProfit Screener para filtrado avanzado de mercado, Workspaces modulares y un Community Feed integrado diseñado para facilitar el intercambio de investigación dentro de la plataforma.
A través de su arquitectura de Widgets y Widget Hub centralizado, los usuarios pueden configurar diseños de gráficos, módulos de screening, paneles analíticos y componentes de ejecución dentro de Workspaces flexibles basados en navegador. Esta integración permite a los participantes del mercado construir entornos de análisis personalizados sin necesidad de múltiples aplicaciones o instalaciones locales.
Infraestructura nativa del navegador reduce barreras técnicas
El enfoque de infraestructura basada en la nube representa un cambio significativo respecto a los modelos tradicionales que requerían descargas de software y capacidad de procesamiento local. Al ejecutarse completamente en el navegador, el módulo de backtesting permite a los usuarios acceder a capacidades de simulación desde cualquier dispositivo con conexión a internet.
Los datos de mercado referenciados reflejan informes de investigación públicamente disponibles publicados hasta el cuarto trimestre de 2024 por Fortune Business Insights, Grand View Research, Mordor Intelligence y IMARC Group. TakeProfit Inc fue fundada por Alexey Shulzhenko, quien previamente se desempeñó como director de marketing de TradingView.
Se espera que la compañía continúe expandiendo sus capacidades de trading sistemático a medida que el mercado de herramientas cuantitativas para traders minoristas experimenta crecimiento sostenido. La disponibilidad del módulo para usuarios de nivel gratuito sugiere un enfoque en ampliar el acceso a metodologías de validación de estrategias previamente limitadas a participantes institucionales o traders con recursos técnicos significativos.

